Клиент
Компания по продаже опорно-поворотных устройств импортного производства
Цель
Получить большее число конверсий через сайт, тем самым повысить количество продаж
Решение
Запуск товарной кампании в дополнение к кампании на поиске
Используемые стратегии
Автоматические стратегии для достижения максимального результата
Места показа
Поисковая выдача Яндекса: товарная галерея (карусель) с позициями или текстовые объявления с предложением; РСЯ
С помощью товарной кампании удалось увеличить количество показов рекламы в 13 раз, количество конверсий в 2 раза, снизить стоимость заявки в 5 раз.
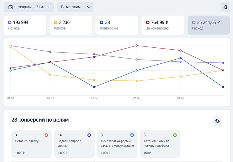
Ниже для сравнения статистика двух кампаний: поиск и товарная кампания за одинаковый период февраль-июль 2025.
Товарная кампания изначально была запущена с оплатой за конверсии как вспомогательный инструмент для получения конверсий. За 6 месяцев расход составил 25 244 руб., удалось получить 33 конверсии со средней стоимостью 764 руб.

Для сравнения рассмотрим статистику кампании на Поиске. Расход за полгода составил 110 тысяч рублей, удалось получить 27 конверсий со средней стоимостью 4 074 руб.

Запуск товарной кампании принес нам следующий результат: кликов стало в 3 раза больше, товарная кампания дала плюсом 193 994 показа за полгода, на поиске за этот период было 14 504 показа. Самое важное, что нам удалось удвоить количество заявок. Цена заявки в товарной кампании составила 764 руб., что в 5 раз дешевле, чем в поиске.
| Поиск | |
| Клики | 999 |
| Конверсии | 27 |
| Средняя цена заявки | 4 074 ₽ |
| Товарная кампания | |
| Клики | 2 236 |
| Конверсии | 33 |
| Средняя цена заявки | 764 ₽ |
Подробнее об услуге
Настройка и ведение рекламы в Яндекс.Директе с помощью нейросетей – получите клиентов быстрее и дешевле за счет огромной экспертизы и современных технологий
Хотите так же?
Свяжитесь с нами удобным способом:
с 4 до 17 по Мск, звонок бесплатный
Или пишите в мессенджеры: